首页/文章/ 详情

浸没式液冷储能Pack箱体结构设计要点

2月前浏览100

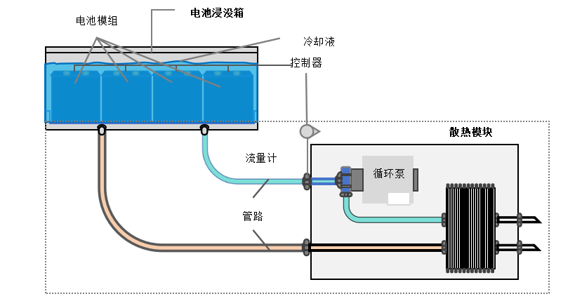
储能浸没式液冷技术是一种先进的电池冷却方法,利用液体的高效导热特性,实现了对电池的快速、直接和充分冷却,确保了电池在安全和高效的环境中运行。其基本原理是将储能电池完全浸没在一种绝缘、无毒且具有散热能力的液体中。这种技术通过液体直接与电池接触进行热交换,从而快速吸收电池在充放电过程中产生的热量,并将其带到外部循环系统中进行冷却。

单项浸没式液冷储能系统原理示意图

浸没式液冷储能Pack箱作为电池包的承载和保障电芯在合适的环境中工作的关键部件,主要承担电池包及冷却液承载、安全防护、传导换热等功能。因此在箱体结构设计中需要综合考虑密闭性、冷却效率、安全性、材料选择及加工工艺等多个方面,以确保系统的高效、安全和可靠运行。而箱体结构设计是整个液冷系统的基础。




浸没式液冷储能Pack下箱体由底板与侧板构成,底板作为基础支撑,而侧板则固定在底板的四周,共同构成箱体的主体框架。箱体的尺寸综合考虑液冷系统的整体需求和荷载情况进行调整,在较大尺寸箱体的设计中可以合理设置内部隔板或制程结构,将大空间划分成多个小空间,通过增加受力面积提高均匀受载力。而内部结构上可以通过增加支撑肋、加强筋来提高局部的承载能力,还可以在箱体内部设置均载结构以平衡各个角落的负载。



同时,为降低塑性变形对均匀受载性的影响,可以将高低不同的加工面设计为同一平面,这样可以减少机床调整次数,避免高度差导致的变形;还可以通过增加箱体的宽度或高度来分散负载,减少变形。


此外,液冷流道与箱体底板的一体化设计,通过搅拌摩擦焊或激光焊完成拼接,这种设计能有效提高整体结构强度。



单项浸没式液冷储能Pack下箱体结构示意





导热能力是浸没式液冷储能技术中的重要环节,设计目标是确保电池在高温环境下能够有效散热,从而保持其性能和安全性。


箱体的材料应具有高导热性能,常用的材料有铝合金、铜、铝基复合材料。箱体设计还需要考虑环境温度变化的影响,适当厚度的保温层,能够保证箱体内部温度在一个较恒定的范围内,进而提升系统的整体效率。


箱体的结构设计直接影响其导热能力,合理的流道布置,确保液体在箱体内部顺畅流动,并最大限度地增加接触面积,是提升箱体导热能力的主要策略。箱体内部可以设置多个流道,以增加冷却液循环路径,从而提高散热效果。



方案一 全浸没+单项+板换




方案二 全浸没+单项+箱换



液冷系统包括冷却介质导热结构液冷管路支撑结构


方案一中,可选择同种或不同种的冷却液分别充入液冷板流道腔与箱体空腔,两个腔体均密封且互不连通。箱体空腔中,冷却液将电池模组浸没,充分接触,冷却不流动,利用液体的导热性好的特点吸收电池表面的热量,降低温升。液冷板中,冷却液在进水集管内分成多个流道并行进入冷板,然后在出水集管内汇合流出,主要负责将热量带出,实现散热。


方案二中,温度低的冷却液从下面或侧面流进温度高的从上面流出,冷却液在电池包内循环流动,这样能够有效均匀地分配热量,提高整体的冷却效率,保持电芯或电池包温度的一致性。


为了进一步提高冷却效果,可以采取多种优化措施,如优化液体流量和循环方式,选择高热容量的冷却液,以及改进液体的温度分布。这些措施能够减少热量的积聚和能量损失,确保电池在高效冷却状态下运行。




对于液冷pack箱来说,通过采用先进的密封材料和结构进行全密封设计,密封设计不仅要考虑气密性,还需考虑液体介质的密封,确保电池单元在各个方向上均无泄漏。


设计应根据具体应用需求选择合适的密封形式和形状,还要考虑密封件的泄漏自由度、耐磨性、介质和温度兼容性、低摩擦等因素,并根据详细的规格选择合适的密封件类型和材料。


另外,焊接工艺的选择对密封性能影响也很大,对于不同的材料和厚度,选择合适的焊接方法能有效提升焊缝质量,以保证系统的整体强度和密封性。



单项浸没式液冷储能Pack下箱体成品图

-end-
本文由“壹伴编辑器”提供技术支持
*版权声明:尊重原创,内容素材来源于网络,若涉及版权问题,请及时联系进行删除或合作事宜。

来源:LEVEL电池热管理技术
FluentHyperMesh复合材料汽车CATIA新能源AMESim焊接理论尺寸链材料储能热设计
著作权归作者所有,欢迎分享,未经许可,不得转载
首次发布时间:2025-09-21
最近编辑:2月前
LEVEL水平线仿真
硕士 | 热管理工程师 公众号LEVEL电池热管理技术
获赞 794粉丝 4443文章 684课程 8
点赞
收藏
作者推荐
未登录
还没有评论
课程
培训
服务
行家
VIP会员 学习计划 福利任务
下载APP
联系我们
帮助与反馈